
BangDB
Actionable insights with real-time big data analytics. Fully converged platform and solutions for organizations of any size.
What is BangDB?
BangDB is a converged modern NoSQL database which natively integrates AI, Streaming, Graph, analytics within the DB itself to enable users to deal with complex data of different kinds, such as text, images, videos, objects etc. for real time data processing and analysis Ingest or stream any data, process it, train models, do prediction, find patterns, take action and automate all these to enable use cases such as IOT monitoring, fraud or disruption prevention, log analysis, personalisation etc.
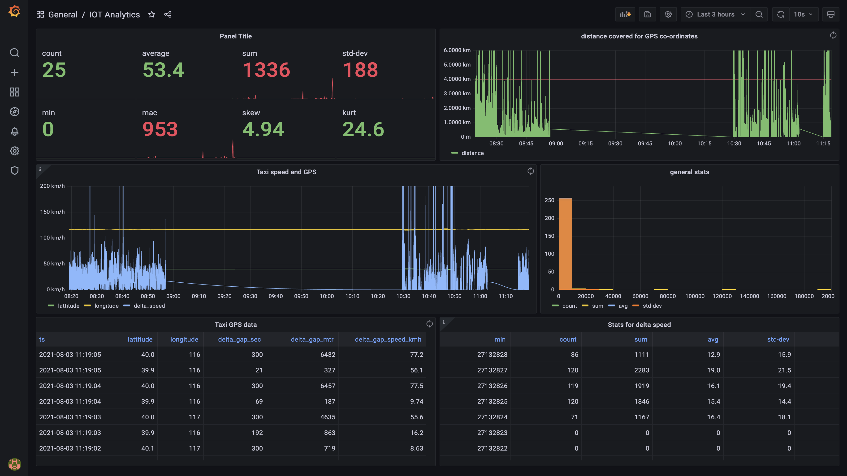
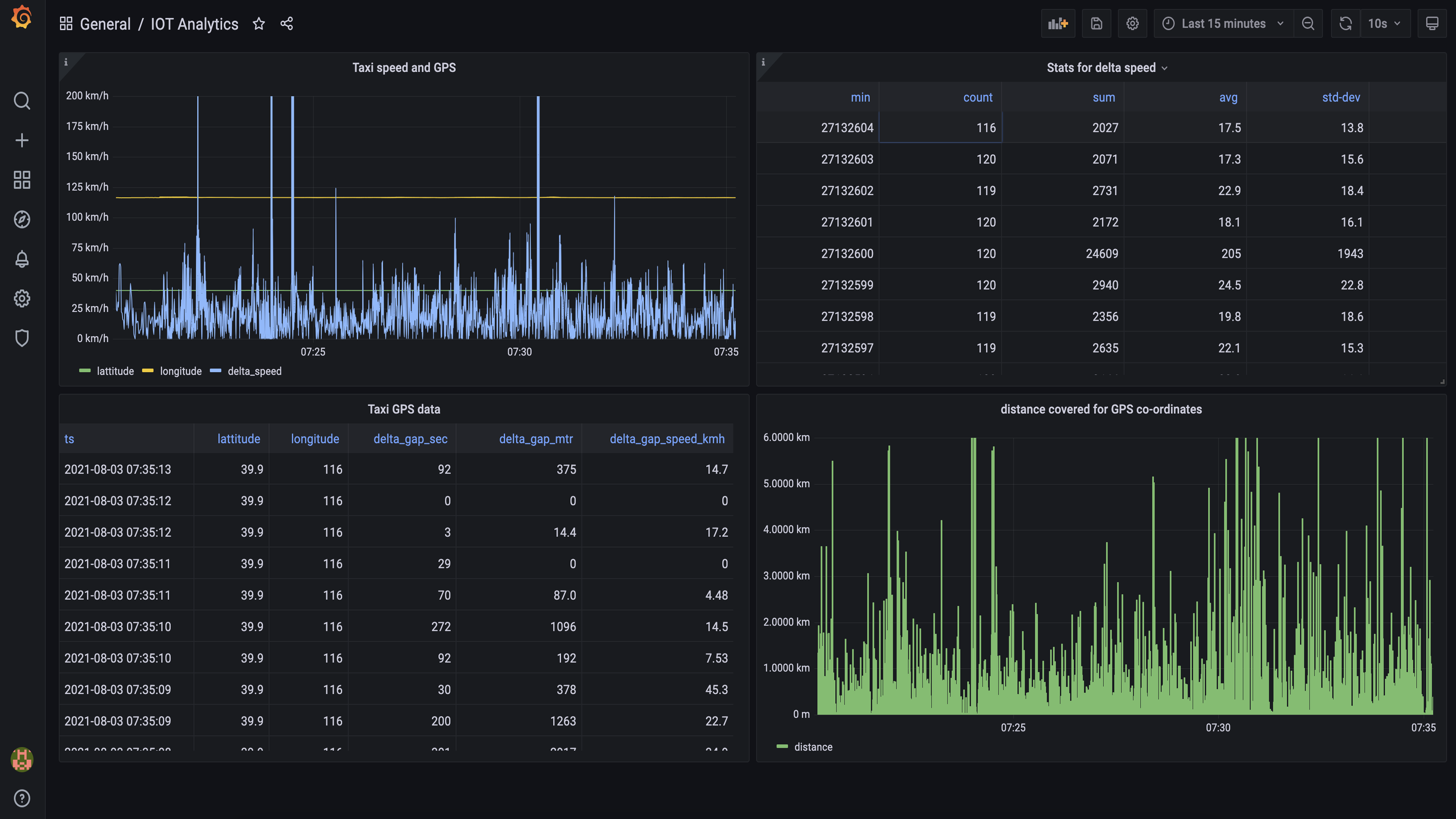
Screenshots





Video
Features
FAQ
The official website of BangDB is https://bangdb.com/
BangDB is a converged modern NoSQL database which natively integrates AI, Streaming, Graph, analytics within the DB itself to enable users to deal with complex data of different kinds, such as text, images, videos, objects etc. for real time data processing and analysis Ingest or stream any data, process it, train models, do prediction, find patterns, take action and automate all these to enable use cases such as IOT monitoring, fraud or disruption prevention, log analysis, personalisation etc.
BangDB belongs to the Data Analysis, IoT Analytics, NoSQL Databases category.
BangDB offers features such as Data Discovery, Data Visualization, Predictive Analytics.
No, BangDB does not offer a free trial.
Pricing
Starting at:
$279/usage based
Free Trial Available
Reviews(0)
Write a reviewBangDB alternatives

Wix
Wix empowers small businesses to build and manage websites quickly. Most users rely on it for designing, blogging, and marketing. Its drag-and-drop editor and mobile access stand out for ease of use, while limitations in SEO and advanced customizatio...load more

Google Analytics 360
Google Analytics 360 is an enterprise-level analytics platform with in-depth performance indicators, such as ROI analysis reports. The app's primary function is to provide insights into customer behavior interactions with websites and apps to identif...load more

Procore
Procore construction management software handles construction projects, resources, people, and financials from planning to closeout.

Tableau
Tableau helps people transform data into actionable insights that make an impact. Easily connect to data stored anywhere, in any format. Quickly perform ad hoc analyses that reveal hidden opportunities. Drag and drop to create interactive dashboards ...load more

Google Cloud
Google Cloud Platform is cloud-based suite of solutions that allows users to create anything from websites to complex applications for businesses of all sizes across a range of industries. Google Cloud Platform offers a scalable data warehouse powere...load more

Microsoft Power BI
Power BI can help you connect your data into a single source of truth, uncover powerful insights from this data, and translate them into impact across your organization. Connect data across clouds, databases, and engines to OneLake to create a single...load more

IBM SPSS Statistics
IBM SPSS Statistics software is used by a variety of customers to solve industry-specific business issues to drive quality decision-making. Advanced statistical procedures and visualization can provide a robust, user friendly and an integrated platfo...load more

Oracle Database
Oracle database services and products offer customers cost-optimized and high-performance versions of Oracle Database, the world's leading converged, multi-model database management system, as well as in-memory, NoSQL and MySQL databases. Oracle Auto...load more

MongoDB
MongoDB is a modern document model (NoSQL) database that provides unmatched flexibility, scalability, and reliability for managing dynamic and evolving data. Designed to handle structured, semi-structured, and unstructured data, its dynamic schema su...load more

XLSTAT
The leading data analysis and statistical solution for Microsoft EXCEL. Analyze, customize and share your results.