
Freshping
Krowdbase ShortlistFreshping monitors 50 URLS (Websites) at 1-minute interval & alerts you via email, Slack or SMS when it is down, FREE forever.
What is Freshping?
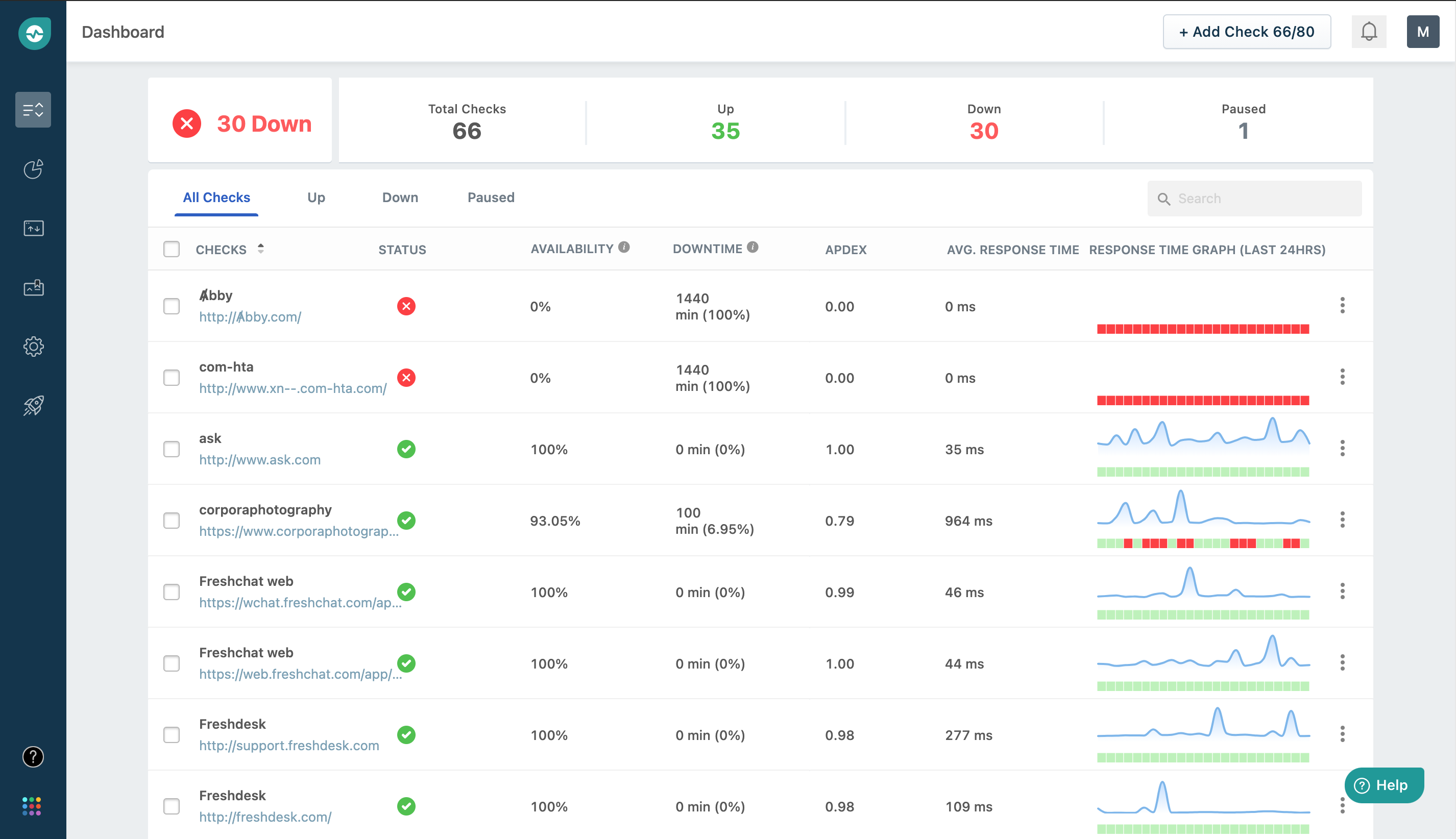
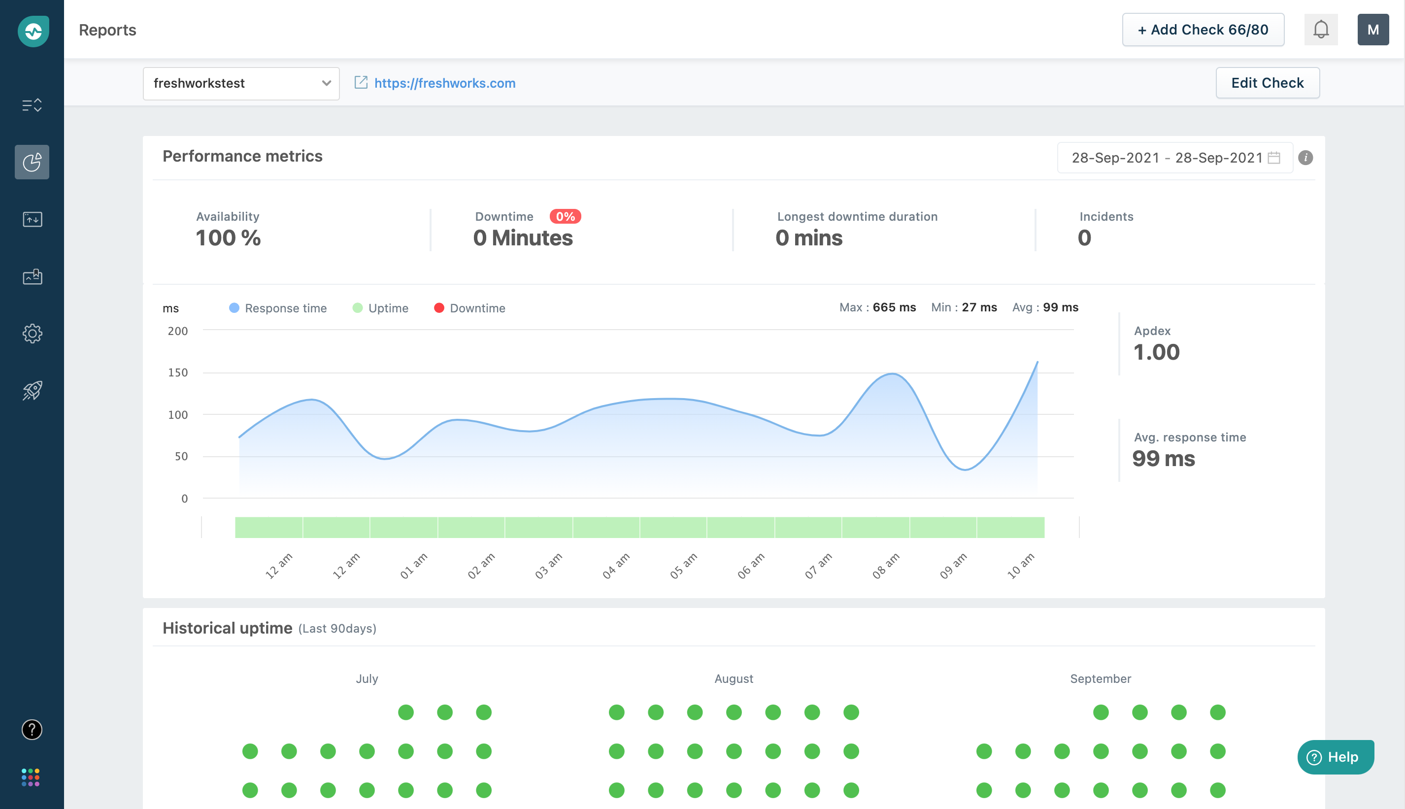
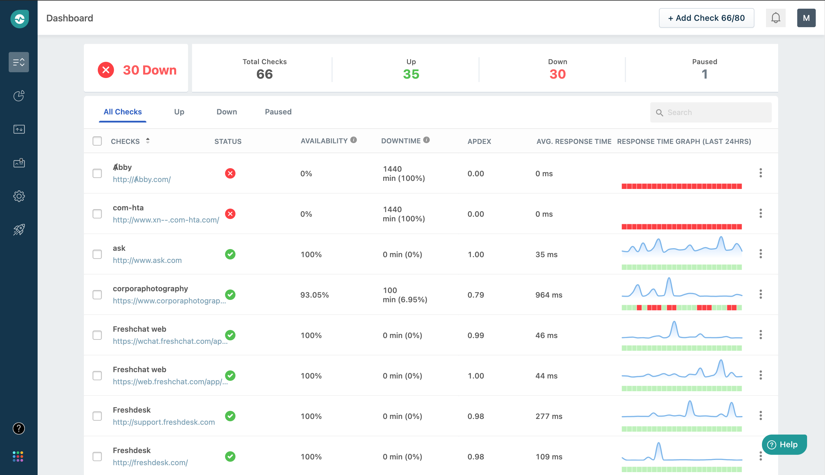
FREE forever features of Freshping 50 URLs monitored every minute for downtime 5 Public status pages (configurable) Multi-user login & 30 users 10 Global locations: Understand how your websites status and response time for customers located across the globe Apdex reporting In-depth reports, Outage history & Global latency Email, Twilio (SMS), Freshdesk, Freshservi
Screenshots





Categories
Features
FAQ
The official website of Freshping is https://app.freshping.io/
FREE forever features of Freshping 50 URLs monitored every minute for downtime 5 Public status pages (configurable) Multi-user login & 30 users 10 Global locations: Understand how your websites status and response time for customers located across the globe Apdex reporting In-depth reports, Outage history & Global latency Email, Twilio (SMS), Freshdesk, Freshservi
Freshping belongs to the Website Monitoring category.
Freshping offers features such as Activity Dashboard, Alerts/Notifications, Event Logs, Performance Metrics, Real-Time Monitoring, Uptime Reporting.
No, Freshping does not offer a free trial.
Pricing
Starting at:
$11/per month
Free Trial Available
Reviews(0)
Write a reviewFreshping alternatives

Spiceworks Cloud Help Desk
The Spiceworks IT Help Desk is purpose-built for IT pros, we have just what you need to run a better internal IT help desk and a better business. Start tackling tickets in minutes with a simple-to-use help desk software. Plus, it's more than just tic...load more

Hotjar
Hotjar helps small businesses improve website performance by visualizing user behavior and gathering feedback through heatmaps, surveys, and session recordings. It most used by marketing teams for conversion optimization. Reviewers highlight heatmaps...load more

Datadog
Datadog helps small tech-driven teams stay ahead of infrastructure issues with real-time alerts, fast log analysis, and cloud monitoring. Its commonly used by IT and engineering teams in SaaS and cloud-native environments. While users value its depth...load more

Site24x7
Track the performance of Windows, Linux, FreeBSD, and OS X servers with more than 60 performance metrics including CPU, disk, memory, thread, and handle count of processes and services. In addition to monitoring servers, install ready-to-use 50+ plug...load more

Pulseway
Pulseway IT management software allows you to monitor & control your IT environment from anywhere, at anytime using smartphone, desktop or tablets. The software is highly scalable working for any size IT department letting them grow when they are rea...load more

Google Alerts
Cloud-based competitive intelligence solution that enables businesses to receive alerts via notifications in case of content changes.

NinjaOne
NinjaOne empowers small IT teams to manage endpoints, automate patching, and monitor devices across Windows, Mac, and Linux systems. Its most used by IT service providers and software services firms. Reviewers highlight its fast setup and automation ...load more

WebTitan
DNS Based Web content filter that blocks malware, ransomware and phishing attempts as well as providing web content control. We filter over 1/2 a billion DNS requests every day, identify 60,000 malware iterations a day and have over 7,500 customers. ...load more

Lucky Orange
Website optimization tools used by 500,000+ sites worldwide. Heatmaps, recordings, surveys, live chat and more included in every plan.

ManageEngine Applications Manager
ManageEngine Applications Manager provides deep-dive performance monitoring for 150+ technologies spanning infrastructure and cloud environments. It provides code-level insights on the performance of web applications running on Java, .NET, Ruby on Ra...load more