
Device42
Accurately document and automate your infrastructure with a the Device42 CMDB, including autodiscovery, DCIM, ITAM, IPAM, and more!
What is Device42?
Device42 is the most comprehensive discovery system for Hybrid IT available today. Continuously discover, map, and optimize infrastructure and applications across data center and cloud environments. Device42 intelligently groups discovered workloads by application affinities, dramatically reducing the effort required to create move groups, capturing all communications. Customers across 60 countries use these capabilities to manage and modernize their IT infrastructure and application landscapes.
Screenshots





Video
Categories
Features
FAQ
The official website of Device42 is https://www.device42.com/
Device42 is the most comprehensive discovery system for Hybrid IT available today. Continuously discover, map, and optimize infrastructure and applications across data center and cloud environments. Device42 intelligently groups discovered workloads by application affinities, dramatically reducing the effort required to create move groups, capturing all communications. Customers across 60 countries use these capabilities to manage and modernize their IT infrastructure and application landscapes.
Device42 belongs to the CMDB, Network Access Control (NAC), Change Management, Configuration Management Tools, Data Center Management, IT Asset Management, IT Documentation, IT Management, ITSM, Network Mapping, Service Desk category.
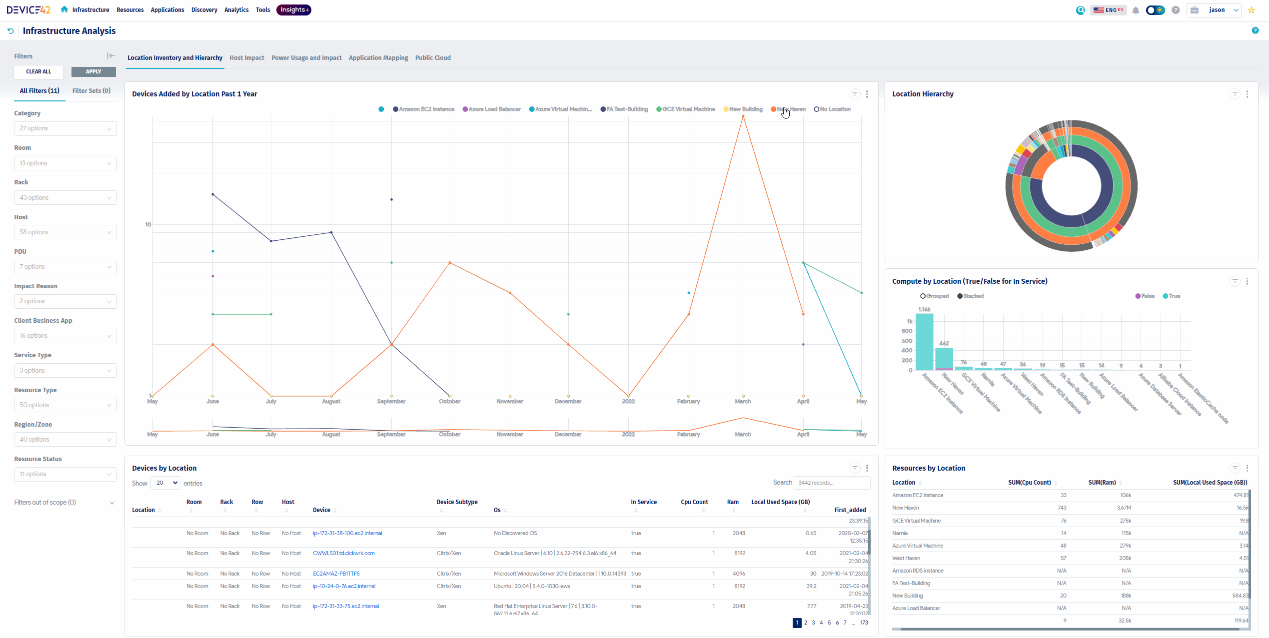
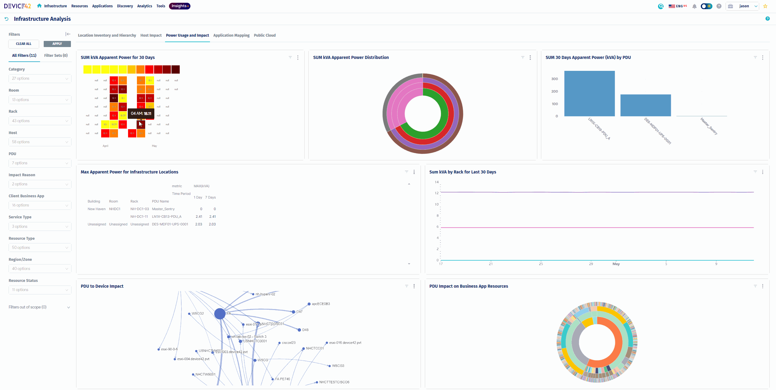
Device42 offers features such as Configuration Management, Data Visualization, Device Auto Discovery, IT Asset Management, Service Level Agreement (SLA) Management, Access Controls/Permissions, Dashboard, Remote Access/Control, Change Management, Audit Trail, Change Planning, Compliance Management, Patch Management, Reporting/Analytics, Alerts/Notifications, Capacity Management, Inventory Management, Performance Monitoring, Power Management, Real-Time Data, Real-Time Monitoring, Server Monitoring, Asset Tracking, Audit Management, Compliance Tracking, Drag & Drop, Real-Time Notifications, Ticket Management, Color Codes/Icons, Hierarchical Mapping, Location-Based Mapping, Map Exporting, On-Demand Mapping, Self-Updating Maps.
No, Device42 does not offer a free trial.
Reviews(0)
Write a reviewDevice42 alternatives

Jira
Jira is particularly well suited to software development and agile teams. Its versatility, however, extends beyond software development to product management, IT operations, and customer support, and it offers robust issue tracking and task managemen...load more

TeamViewer
TeamViewer is widely used by small businesses for remote support and desktop access, especially in IT and software services. It stands out for its secure access controls and screen sharing, though pricing and support policies are common concerns. Rec...load more

monday.com
monday.com helps small businesses manage projects, tasks, and workflows with customizable boards. Its popular in marketing, IT services, and software services, especially among administrative and creative teams. Users value its team collaboration too...load more

Rippling
Rippling is an all-in-one HR and workforce management tool mainly used by small and midsize businesses. It is notable for its global payroll capabilities and the automated onboarding and offboarding functions used to save time. Although its pricing i...load more

Zendesk Suite
Zendesk Suite helps small businesses manage customer support across email, chat, and messaging channels. Its most used by IT services and software services teams handling daily ticketing workflows. Reviewers highlight its structured ticket management...load more

Confluence
Confluence helps teams centralize documentation, collaborate in real time, and manage knowledge across departments. Its most used by small businesses in IT and software services. Reviewers highlight real-time editing and structured page trees as stan...load more

Freshdesk
Freshdesk is a help desk platform used by small businesses in IT and education. It helps teams manage support tickets across channels, with strengths in automation and collaboration. Users value ticket tracking and real-time chat, but cite limits in ...load more

Deel
Deel helps manage global payroll, contractor onboarding, and compliance across borders. Its most used by IT and software services teams handling remote work. Youll appreciate its centralized dashboard and electronic signature tools, though pricing an...load more

Visio
Visio helps teams build flowcharts, diagrams, and process maps for planning and documentation. Its popular among small businesses and IT pros for its drag-and-drop interface and Microsoft 365 integrations. Top-rated features include diagramming and w...load more

Wrike
Wrike is a project management platform used by small businesses in IT services, marketing, and education to manage tasks, workflows, and timelines. Users highlight its dashboards and collaboration tools as standout features, while some cite a steep l...load more